產品 · 簡介
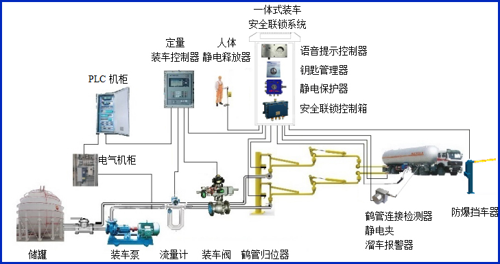
AW–KC型鑰匙管理器,主要配套定量裝車控制系統,它把鑰匙插槽及檢測傳感器集中到一個控制盒,能判斷鑰匙是否插入槽位,并把信號接入到裝車儀,裝車儀根據裝車過程自動控制鑰匙管理器門的開關,實現有效的裝車安全聯鎖控制。


設備符合相關安全標準的規定,特別適用于易燃、易爆等液態石油化工產品裝卸場合。
產品參數
輸入電壓 | 24VDC |
響應時間 | <1S |
工作電流 | <90mA |
防爆等級 | ExdiaⅡBT6Gb |
報警方式 | 燈光報警 |
輸入輸出信號 | 開關量干接點 |
工作溫度 | -40~60℃ |
產品特點:
(1)管理器屬于本安型儀表,超低功耗。
(2)管理器外殼采用不銹鋼外殼材料,結實可靠美觀耐用;
(3)管理器的鑰匙插孔通用性強,可以插入各種鑰匙;